今天早上4點左右
深圳各區突然下起了暴雨
雨勢一度越來越大
今天早上5:20
深圳發布了暴雨橙色分區預警
目前
深圳已進入“龍舟水”時節
西南暖濕氣流活躍
極端性強降水風險高

“龍舟水”帶來大量降水
今天水務君就借機給大家普及一下
深圳是如何及時有效排水
實現雨污分流
做好有效城市排水管理的
一、城市排水是如何進行的?
深圳市是實行排水雨污分流制的城市。所謂分流制是指用不同管渠系統分別收集、輸送污水和雨水的排水方式。

什么是雨污分流?
雨污分流是一種排水體制,是指將雨水和污水分開,各用一條管道輸送,進行排放或后續處理的排污方式。用于被污染的河流。雨污分流便于雨水收集利用和集中管理排放,降低水量對污水處理廠的沖擊,保證污水處理廠的處理效率。

雨污水管道分流處理能夠防止污染城市的其他水資源,雨水可以通過雨水管道流入河流,污水則會在達到國家排放標準之后進行處理,以此來提升城市生活用水的質量,提供環境保護,實現節能環保的理念。
但大家知道嗎?
其實在以前
咱們并沒有那么“講究”
對排水管道是沒有根據水的來源
進行分設的
采用的是雨水和污水
合用一條排水管道的形式
即合流制的排水系統
隨著經濟的發展
和環境意識的增強
再加上水資源越來越珍貴
為了能夠更好的利用各種水資源
我們就開始實施雨水和污水
各用一條排水管道的排水方式
二、城市污水是如何收集和處理的?
1 城市污水的收集
為了將污水輸送到污水處理廠進行集中處理,需要建設包括排水管網、提升泵站等系統收集千家萬戶排放的污水。

近年來,深圳大力開展污水管網建設,加速補齊歷史缺口,過去3年新建污水管網5897公里,超過過去30年的總和!

污水管網規劃圖
2 城市污水的處理
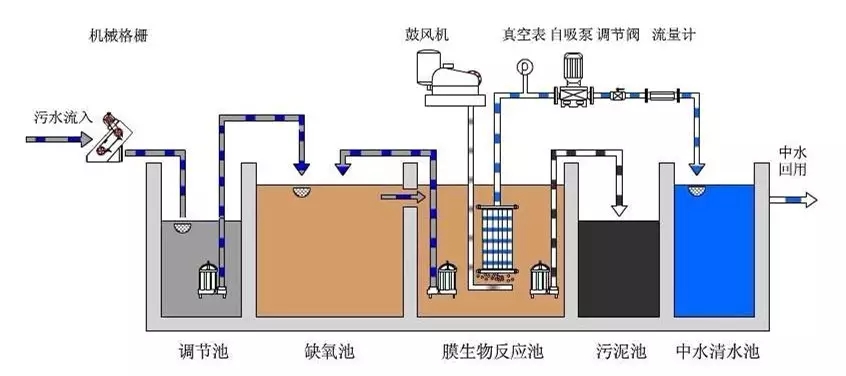
現代污水處理技術,按處理程度劃分,可分為一級、二級和三級處理工藝。
污水一級處理為預處理,應用物理方法,如篩濾、沉淀等去除污水中不溶解的懸浮固體和漂浮物質。

污水二級處理主要是應用生物處理方法,即通過微生物的代謝作用進行物質轉化的過程,將污水中的各種復雜的有機物氧化降解為簡單的物質。處理后的污水一般能達到排效標準。

三級處理為深度處理,出水水質較好,甚至能達到飲用水質標準,但處理費用高。

三、污水、雨水也是一種資源,應該如何進行有效利用?
1如何有效利用雨水?
雨洪利用成本低,見效快,最終能新增水資源4.9億立方米,同時對培育市民的節約意識作用明顯。

深圳灣體育中心雨水回用水景墻
2如何有效進行污水再生利用?
《深圳市再生水布局規劃》提出結合28座污水處理廠建設再生水水廠。至2020年,全市規劃再生水水廠28座,規劃規模337347萬m3/d。近期再生水回用率將達到21%,2020年再生水回(利)用率達到34%。

近期再生水回用于環境用水、市政雜用水為主,試點回用于工業用水;遠期再生水回用于工業用水、環境用水、市政雜用水為主。

清澈的福田河水主要來源就是污水處理廠處理后達標排放的尾水
雨污分流制排水系統運行后
將減少污水對天然水體的影響
避免了對周圍環境造成污染
改善了居民居住環境,提升了城市形象
有利于促進城市可持續發展
四、如何樹立正確的排水理念,真正做到雨污分流呢?
1 正本清源
由于歷史原因,深圳存在大量老舊小區和城中村雨污混流,排水管網錯接亂排現象嚴重,為解決這一問題,深圳近年來花大力氣開展正本清源工程,僅去年一年就完成正本清源小區7146個,今年計劃再完成3300個以上,實現正本清源全覆蓋。

由于大量正本清源工程在小區實施,給廣大市民帶來不便,這里水務君也請大家諒解,一切都為了深圳的水更清,河更美!
2 實行排水許可

實行排水許可是我市目前有效遏制
新污染源的重要手段
是防洪治澇、治理水污染的有效途徑
3 正確接駁
排水單位和個人應當將污水
排入市政污水管網

污水直接排入河道會造成河流的污染
一條河被污染了就會影響下游幾十公里
甚至幾百上千公里
湖泊、海洋污染了
將會破壞水體的生態平衡
水生生物減少,水質惡化

對于污水不犯雨水
咱們水務人是認真的
2019年,水務人將繼續做好排水管理
在深圳實現有效的雨污分流工作
這不僅能保證污水處理
提高雨洪利用效率
而且還能源源不斷地創造綜合效益
實現經濟社會的可持續發展